Панели мониторинга
Функция панелей мониторинга в SQL Console позволяет вам собирать и делиться визуализациями из сохраненных запросов. Начните с сохранения и визуализации запросов, добавления визуализаций запросов на панель мониторинга и создания интерактивной панели с помощью параметров запросов.
Основные концепции
Обмен запросами
Чтобы поделиться вашей панелью мониторинга с коллегами, убедитесь, что вы также поделились основным сохраненным запросом. Чтобы просмотреть визуализацию, у пользователей должно быть, по крайней мере, доступ только для чтения к основному сохраненному запросу.
Интерактивность
Используйте параметры запросов, чтобы сделать вашу панель мониторинга интерактивной. Например, вы можете добавить параметр запроса в оператор WHERE, чтобы он функционировал как фильтр.
Вы можете переключать ввод параметра запроса через боковую панель Глобальные фильтры, выбрав тип «фильтр» в настройках визуализации. Вы также можете переключать ввод параметра запроса, связывая его с другим объектом (например, таблицей) на панели мониторинга. Пожалуйста, смотрите раздел “настройка фильтра” в руководстве быстрого старта ниже.
Быстрый старт
Давайте создадим панель мониторинга для мониторинга нашей службы ClickHouse с использованием системной таблицы query_log.
Быстрый старт
Создайте сохраненный запрос
Если у вас уже есть сохраненные запросы для визуализации, вы можете пропустить этот шаг.
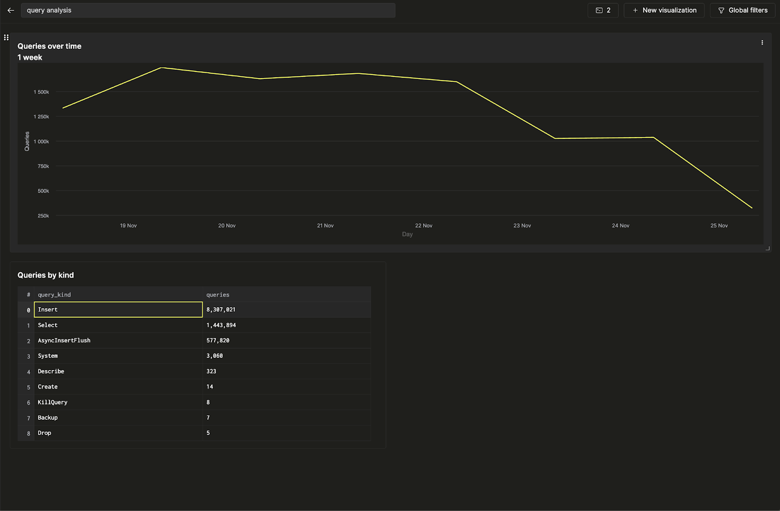
Откройте новую вкладку запроса. Давайте напишем запрос для подсчета объема запросов по дням на сервисе с использованием системных таблиц ClickHouse:

Мы можем просмотреть результаты запроса в табличном формате или начать строить визуализации из представления диаграммы. На следующем шаге мы сохраним запрос как queries over time:

Более подробную документацию о сохраненных запросах можно найти в разделе Сохранение запроса.
Мы можем создать и сохранить еще один запрос, query count by query kind, чтобы подсчитать количество запросов по типу запроса. Вот визуализация данных в виде диаграммы столбцов в SQL-console.

Теперь, когда у нас есть два запроса, давайте создадим панель мониторинга для визуализации и сбора этих запросов.
Создайте панель мониторинга
Перейдите в панель Панели мониторинга и нажмите «Новая панель». После того как вы присвоите имя, вы успешно создадите свою первую панель мониторинга!

Добавьте визуализацию
У нас есть два сохраненных запроса: queries over time и query count by query kind. Давайте визуализируем первый как линейную диаграмму. Дайте вашей визуализации заголовок и подзаголовок и выберите запрос для визуализации. Затем выберите тип диаграммы «Линия» и назначьте оси x и y.

Здесь также можно внести дополнительные стилистические изменения, такие как форматирование чисел, расположение легенды и метки осей.
Затем давайте визуализируем второй запрос в виде таблицы и разместим его ниже линейной диаграммы.

Вы создали свою первую панель мониторинга, визуализировав два сохраненных запроса!
Настройка фильтра
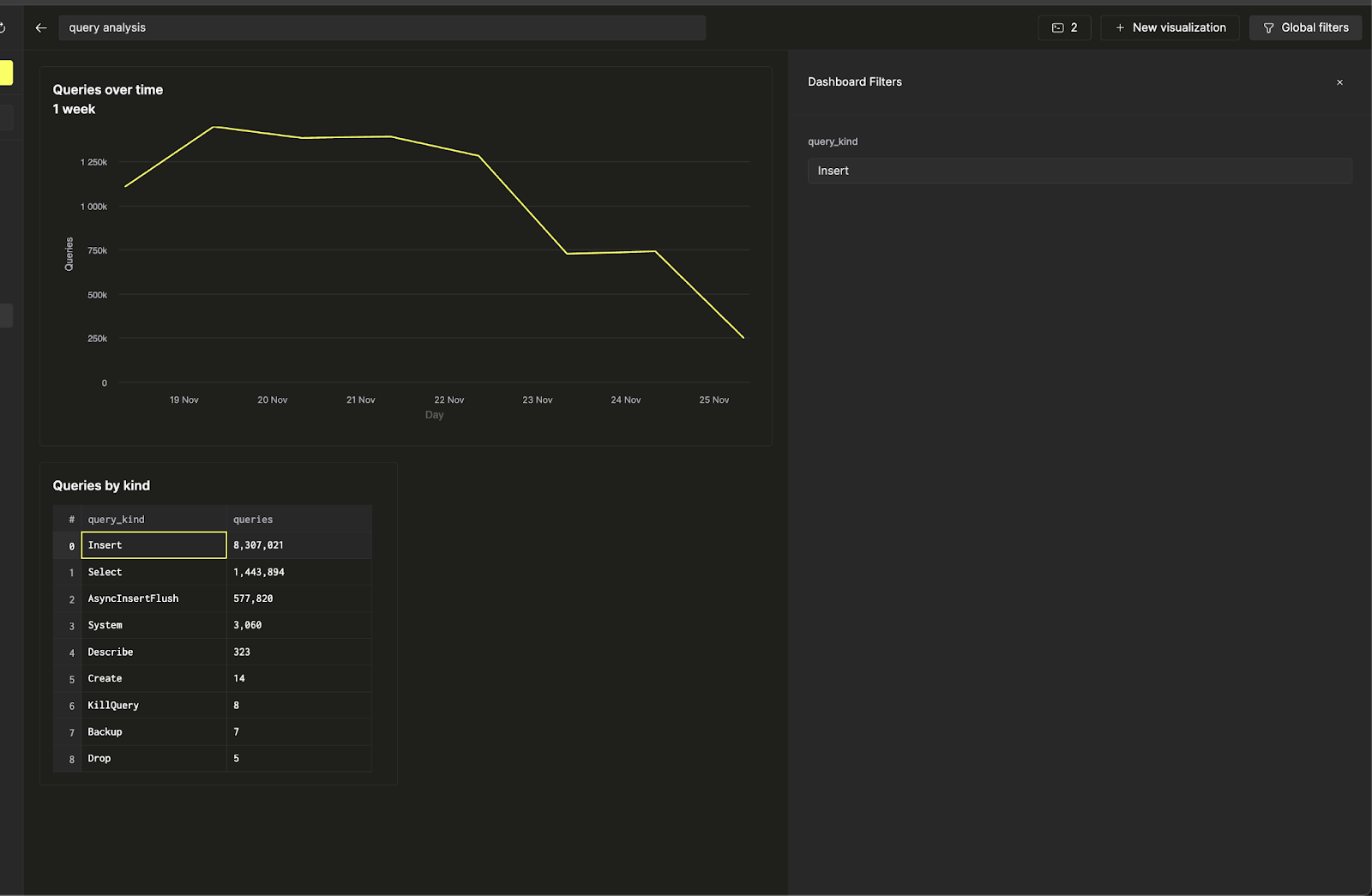
Давайте сделаем эту панель интерактивной, добавив фильтр по типу запроса, чтобы вы могли отображать только тренды, связанные с запросами на вставку. Мы выполним это задание с помощью параметров запросов.
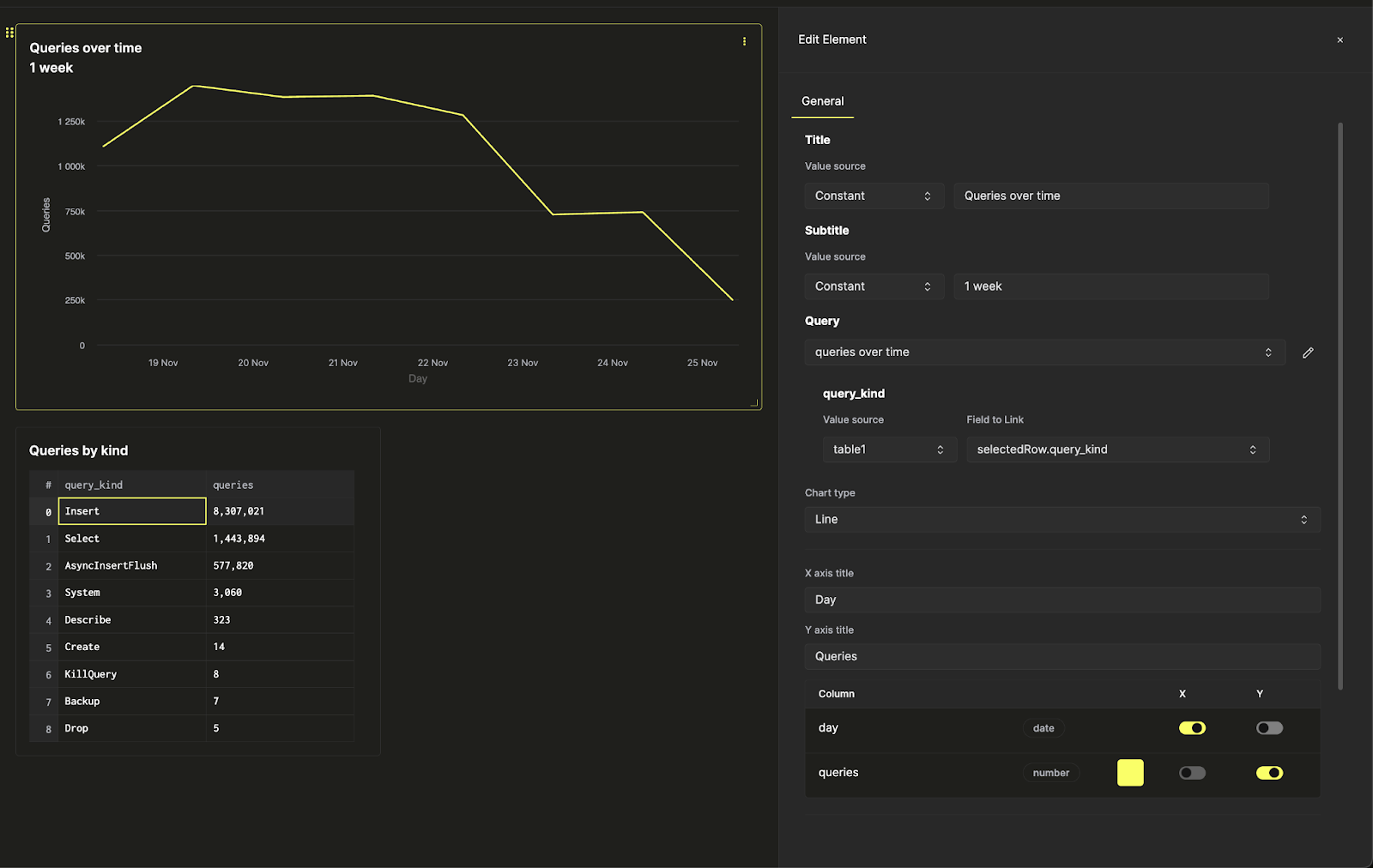
Нажмите на три точки рядом с линейной диаграммой и нажмите на кнопку карандаша рядом с запросом, чтобы открыть встроенный редактор запросов. Здесь мы можем редактировать основной сохраненный запрос непосредственно с панели мониторинга.

Теперь, когда нажимаете на желтую кнопку запуска запроса, вы увидите тот же запрос, отфильтрованный по только вставочным запросам. Нажмите на кнопку сохранения, чтобы обновить запрос. Когда вы вернетесь к настройкам диаграммы, вы сможете фильтровать линейную диаграмму.
Теперь, используя Глобальные фильтры на верхней панели, вы можете переключать фильтр, изменяя ввод.

Предположим, вы хотите связать фильтр линейной диаграммы с таблицей. Вы можете сделать это, вернувшись к настройкам визуализации и изменив источник значения параметра запроса query_kind на таблицу, выбрав колонку query_kind в качестве связанного поля.

Теперь вы можете управлять фильтром на линейной диаграмме непосредственно из таблицы запросов по типам, чтобы сделать вашу панель интерактивной.
